Tela™ agentic-AI assistant catalog excerpt

Explore what we have to offer

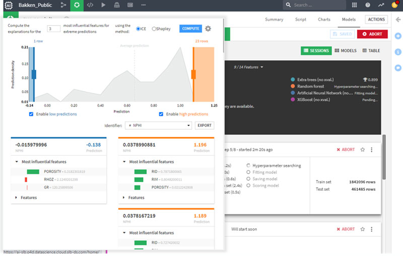
Here’s an excerpt from Tela catalog, offering a glimpse into the innovations transforming how we work and interact with intelligence.

Subsurface

Lumi

Digital production

Innovation Factori